logo

Prime Video
Live Ops
Command Center

  • CLIENT: Amazon
  • ROLE: Product Design
Scroll
  • Conceptual Design
  • User Research
  • Personas & User Flows
  • Information Architecture
  • Heuristic Assessment
  • Wireframing
  • Rapid Prototyping
  • User Testing
  • Style Guide & Hi-Fi Comps
  • Rapid Prototyping
  • Front End Development
  • Delivery and Integration Support

Overview

I’ve been leading design efforts on an internal tool called Command Center for the Live Operations team with Prime Video at Amazon. Command center is a brand new internal tool that allows the Live Operations team to broadcast live sporting events on Amazon Prime. I was brought on to take this from a basic ideation stage to rolling out and shipping this product for Live Operations. Identifying extremely manual processes with several bottlenecks and too many disparate sources for data became the rallying point around which solutions could be offered for this tool to effectively scale operations. Command Center aggregates all the data for the event, puts it into a format that is easily understandable and scalable and will allow the Live Ops team to scale from handling hundreds of events per year to hundred of thousands events.

Problems & Opportunities

Internal tools provide a unique opportunity to design directly for your customers without ambiguity, and instant feedback. I was drawn to this project because I could directly interface with my customers; the people actually using the product. This takes user research to a whole new level and I can show features and take requests directly without second guessing. Working backwards from the customer allows for implementing features that will really save time, effort and allow for scaling to match the vision of the Prime Video org.

Roles & Responsibilities

I was the sole product designer embedded within a dev team, which is working directly on providing the data that the application needs. To gain understanding and chart a course for building this out, I follow the UX double diamond method. One challenge was as the only designer in the greater org, it can be easy to become siloed and not implement best practices. To that end, I interfaced with the Prime Video UX team for guidance and with other key designers across the Amazon design org to stay balanced.

title

Starting point

Above is the finished product. A workbench shows the current events that are happening and each card expands allowing for fully detailed information about any event, from the NFL to the English Premiere League. The first step to get there is to do research and build out workflows.

Some existing data was already available without invoking additional lamdas, or functions on the back-end. There was already a mechanism in place to deliver event names, times and a basic feed for the event.

Storyboards

Building out storyboards for common event tasks proved beneficial towards understanding the current process, why it was that way and how it could be improved upon.

Process & what I did

title

Initial Designs

Building off the existing framework, I designed objects that gathered all the team data, league or property, event state, feed information, links, stats and exceptions or issues with the event. This view shows about 10 events, meeting the goals for 2020. Looks great! Ship it!

After spending a long weekend looking at this and thinking about it, I realized that while it met KPIs and goals right now, ultimately I was simply giving my customers a better horse and wagon instead of a game changing automobile. In retrospect, while I should have pushed harder earlier with management to move towards a more scalable system, this current design gave me the insight to implement the final design. Failure does indeed give gifts that success rarely provides.

title

Kiosk work - secondary project to show on a wall mounted tv - events and schedules of operators and other staff.

title

Kiosk work - light mode

title

Hard Pivots

As a kid, I used to collect baseball cards, which were all about a particular player, their stats, their team and an interesting image to look at. Taking that same idea and reworking it around not a player, but an event or game was exactly the way to move forward. Using the paradigm of baseball cards made it easy to both explain broadly to management and deeply with SDEs working on the project to deliver the data to fill out the event object.

That same idea of event cards with infinite variety but with identifiable commonalities gives scalability that is nearly infinite, but manageable with controls and filters. This is an important piece, because when there are 10-15 events per shift, it's not an issue, but when there are 1000, it becomes much harder to manage unless there is a system in place that surfaces which events are in exception and need to be dealt with immediately.

It meant a lot of work, but moving from the current design to something more akin to a card allowed for 4x much information on a screen, and the idea of a hypercard, which I shamelessly stole from Snow Crash, by Neal Stephenson, allows for the card expansion, showing all the stats, links, data and images or even video.

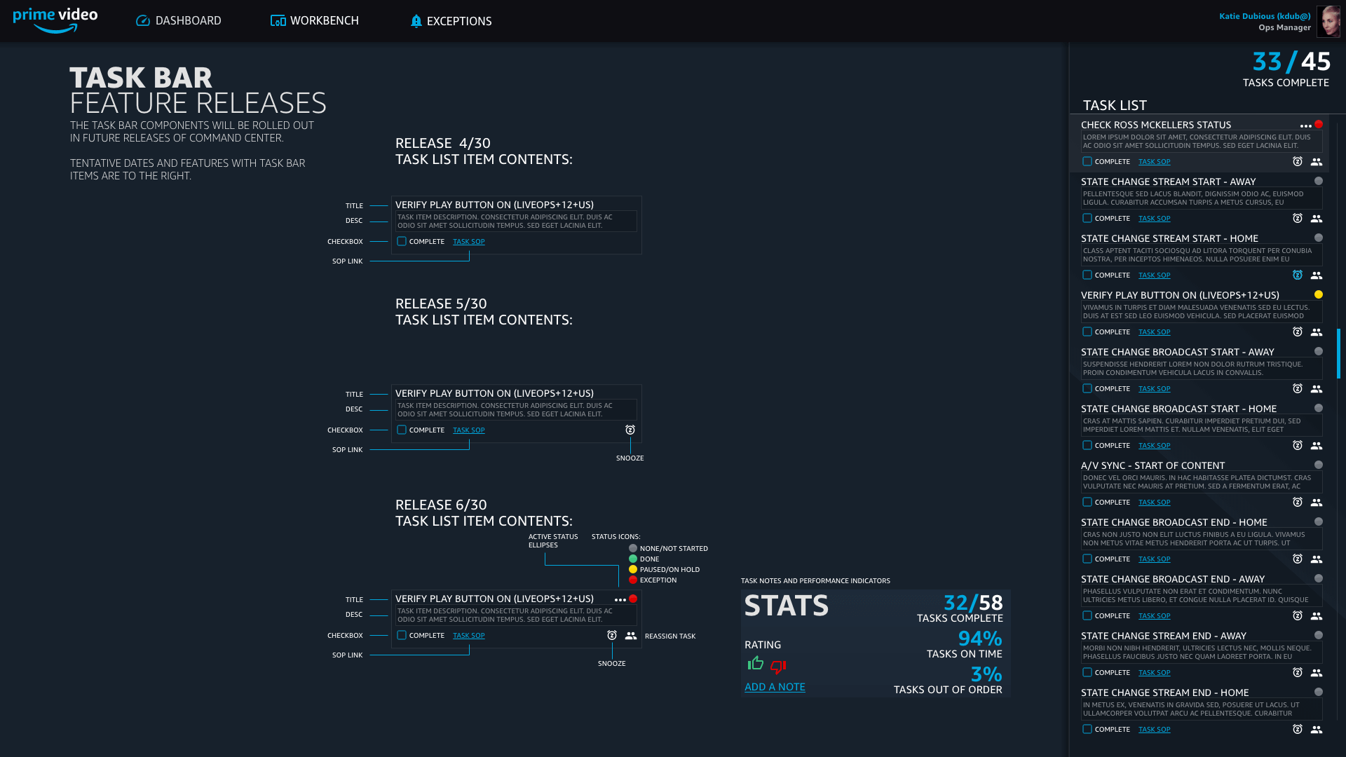
Task Bar

Task Bar is a feature that allows for a list of tasks for any user of Command Center. From PMs to Event Associates. What the task bar does is have a list of tasks that are contextual to the role of the user. For example, a PM might have a task to make sure event X is updating with the correct metadata, while an Event Associate might have a task to check the A/V feeds for another event that is currently life. By surfacing events that need immediate need, it allows for more time and attention to the things that matter.

title

Scheduling PM Team

One large ask of the PM team is to be able to handle the scheduling of events on a time scale that works well from the next day to the next year. By keeping the scope to a day in the main view, giving the PMs an option to quickly select a date without the tedium of picking date ranges and times. Also important, because in the next year, the number of events will make 7, 5, and 3 day views unusable. Anticipating the large number of events, filters and options to horizontally scroll are in place to provide exact information quickly to the user.

title

Mobile Design

Operating Command Center from mobile will be a goal for 2021 and beyond as efforts are made to ensure that the operation of events can happen from anywhere. With recent events, it's more important than ever that current operations can operate remotely. Being proactive in the design of systems that are highly modular and mobile makes implementation smooth.

title

Reporting Events

Updating the reporting from a wall-of-text email to something that was scannable and interesting to upper management was a major goal. During some informational interviews, I determined that 30%(!) of an Ops Manager scheduled time to put together these reports that included what events happened, what issues happened, KPIs, etc. By largely automating these, a huge cost savings happens and frees up the Ops Manager to actively work on the team keeping all broadcasts running smoothly.

Wrapping it up

How well did this design achieve design goals? You may notice a large dip in the graph - unfortunately, with the advent of Covid-19, sports ground to a halt world wide. Despite this unforeseen setback, Live Ops and Command Center in particular were well situated to recover quickly.

Command Center aggregated tools, both internal and third party, allows the team to scale both in terms of annual events and how many events can be completed by operators, has a high level of design polish, and closed the gap on inefficiencies freeing time for more important exceptions to deliver the best service possible to the end users of Prime Video.

Chad Rawlinson
Product Designer
Live Event Operations, Video Prime

FINAL THOUGHTS

"Designing and building this out for the Live Event Ops team was a really rewarding experience. This was one of the first times I've had the opportunity to work on internal software and I really enjoyed it. With the software just launched, it's too early for stats and metrics, but I think the most rewarding is seeing imagination and understanding spark when the Live Events team, my customers, realize how much can be automated, allowing more meaningful pursuits towards working on challenges that arise. As an end customer of Prime Video myself, I look forward to more events being handled flawlessly by the team."
Next project