logo

Filtered.ai Platform

  • CLIENT: Filtered.ai
  • ROLE: AI Product Design
Scroll
  • Conceptual Design
  • User Research
  • Personas & User Flows
  • Information Architecture
  • Heuristic Assessment
  • Wireframing
  • Rapid Prototyping
  • User Testing
  • Style Guide & Hi-Fi Comps
  • Rapid Prototyping
  • Front End Development
  • Delivery and Integration Support

Overview

As the Lead Senior Product Designer for Filtered.ai, I aimed to design and implement an innovative platform that streamlines the hiring process through intelligent automation and AI-powered assessments. The project spanned six months and involved collaboration with one VP and five developers.

Goals
& Opportunities

The primary goals included establishing a comprehensive design system, modularizing feature sets for scalability, developing a strategy for horizontal expansion beyond developer roles, and integrating stakeholder feedback into product development.

  • Establish a Design System: Introduce a comprehensive design framework for Filtered.ai.
  • Modularize Features: Develop modular feature sets and core components for scalability.
  • Horizontal Scaling Strategy: Create strategic plans for expanding beyond developer roles.
  • Incorporate Stakeholder Feedback: Integrate user and partner feedback into product development.
title

Pain Points & Brainstorming

To kick off the design process, I conducted intensive user research and workshops to identify pain points and preferences. This involved creating flowcharts and performing app audits to visualize existing structures and pinpoint areas for enhancement. Collaborating with engineering and product management teams, I developed user flows that mapped out candidate interactions. Additionally, I organized workshops to brainstorm features aimed at roles beyond development, fostering an environment of cross-functional collaboration.

Prototyping & Testing

The prototyping and testing phases included creating both low and high-fidelity prototypes, which were refined through iterative user testing.

Ultimately, I developed a robust Prism design system that encompassed guidelines for color, typography, and component libraries to ensure consistency and accessibility throughout the platform.

title

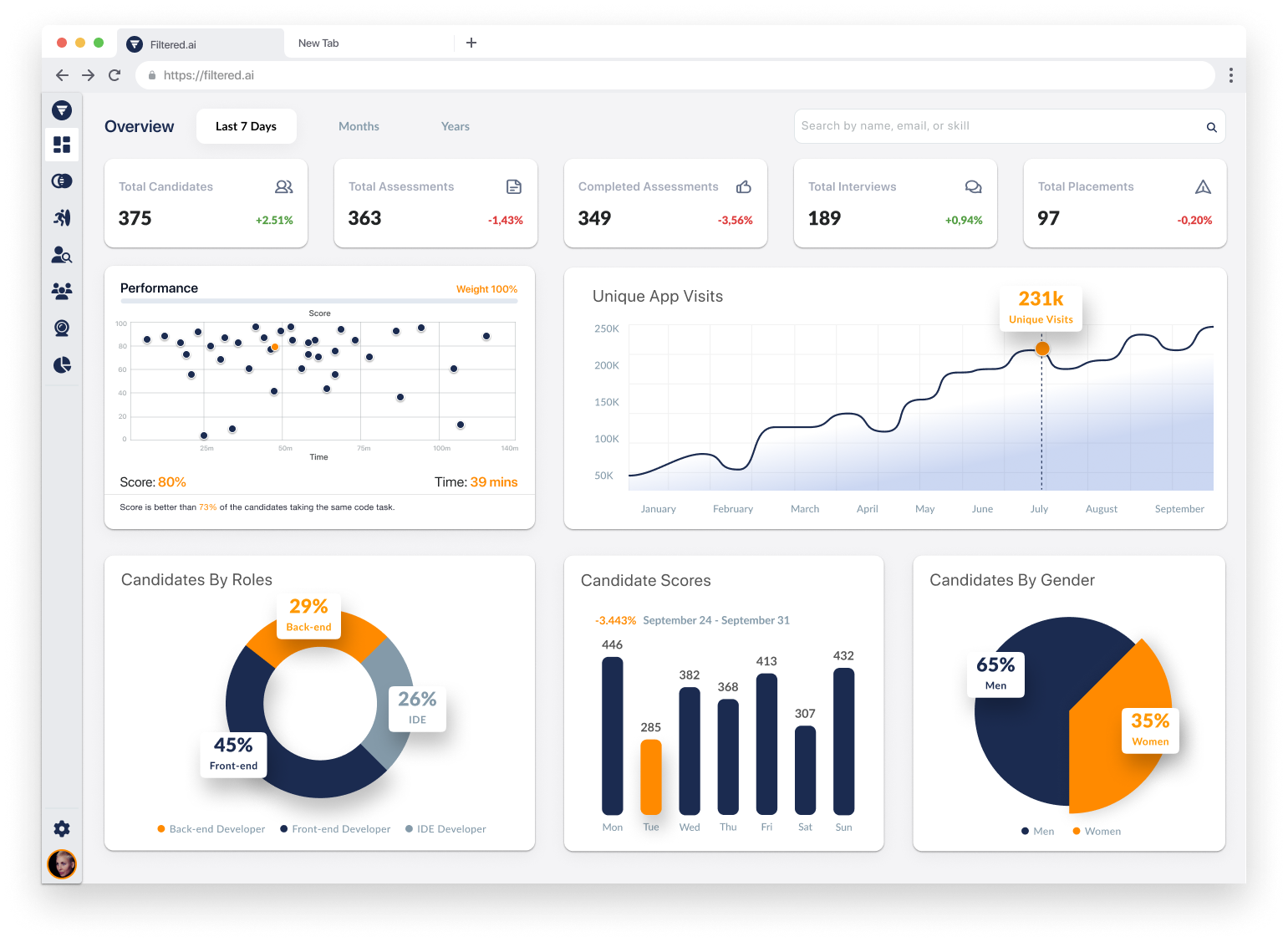
Key Features

Key features developed during this project included a centralized candidate profile dashboard displaying comprehensive information aggregated from various sources, a Live Room testing environment for candidates to engage with coding challenges while having their video responses evaluated by AI, and an analytics dashboard that provided recruiters with high-level insights about candidates' movements through the system.

Chad Rawlinson
Lead Product Designer
"The results of this initiative were remarkable, achieving a 64% reduction in interview time, a 47% decrease in interview lengths, and an impressive 68% reduction in hiring costs. The project successfully repositioned Filtered.ai as a leader in the hiring technology space, combining advanced AI capabilities with user-centered design to create a platform that effectively meets the modern hiring needs of today and the future. "
Next project